Come fare ricerca per parole chiave: guida SEO

Buone parole chiave sono difficili da trovare. Per ogni parola chiave che funziona, ce ne sono centinaia che non funzionano. E se fai la scelta sbagliata, sei bloccato a creare contenuti che non verranno mai visualizzati nella ricerca. Ecco perché è stata realizzata questa guida.

Business - Foto di Gerd Altmann
Business - Foto di Gerd Altmann

Usalo per navigare nel pericoloso percorso della ricerca di parole chiave e concentrare i tuoi sforzi su quelle parole chiave che contano davvero.

Questa guida descrive un processo dettagliato per generare idee per le parole chiave e selezionare quelle con il potenziale di posizionamento più elevato. Se segui i passaggi, ti ritroverai con un elenco di termini redditizi associati alle tue pagine e una comprensione del traffico che queste parole chiave porteranno. Ma impariamo prima le basi.

Cos’è la ricerca per parole chiave?

Il processo di ricerca per parole chiave comporta la ricerca di query ad alto volume che le persone inseriscono nei motori di ricerca. Mira a cogliere ciò di cui le persone hanno bisogno e aiuta ad adattare i contenuti dei siti web alle loro aspettative. Se scelte e implementate correttamente, le parole chiave giuste hanno la capacità di fornire un aumento misurabile del traffico del sito web. Quindi, senza esagerare, possiamo dire che la ricerca di parole chiave è la pietra angolare dell’ottimizzazione dei motori di ricerca.

Come fare ricerca per parole chiave?

La ricerca per parole chiave deve essere allineata con la tua strategia e i tuoi obiettivi SEO. Prima di avviare la tua ricerca per parole chiave, rivedi il profilo del tuo sito web per valutarne i punti di forza e di debolezza.

A seconda dell’autorità del tuo sito Web, della qualità dei contenuti e del panorama competitivo del tuo settore, ci vorrà uno sforzo diverso per ottimizzare le tue pagine. Tieni a mente il tuo pubblico di destinazione: dovresti concentrarti sul valore che il tuo sito web apporta agli utenti e su come soddisfare il loro intento di ricerca.

Quando arrivi al punto, la ricerca per parole chiave è fondamentalmente un processo in tre parti. Innanzitutto, generi il maggior numero possibile di idee per le parole chiave. In secondo luogo, filtri i termini ricercati per rimuovere quelli che sono troppo folli, troppo irrilevanti o troppo difficili da implementare. Infine, dai la priorità alle parole chiave rimanenti per vedere quale di esse dovrebbe essere implementata per prima. Per rendere questo processo un po’ più semplice da seguire, abbiamo suddiviso ogni parte in passaggi più piccoli, ma il messaggio principale è sempre lo stesso: generare, filtrare, dare priorità.

Passaggio 1: creare un elenco di parole chiave seed

Le parole chiave seed sono i termini più semplici che definiscono ampiamente la tua attività. Queste sono parole per le quali dovresti già classificarti. Sono utilizzati per avviare il processo di sviluppo di più idee per le parole chiave. Non appena ti vengono in mente alcune parole chiave seed, sarai in grado di utilizzare il software SEO per generarne altre migliaia.

Il consiglio più semplice su come trovare le parole chiave seed è annotare alcune frasi che descrivono al meglio i tuoi prodotti e servizi. Suddividi la tua attività in argomenti generali e scegli un paio di parole chiave preziose per ciascun argomento. Di conseguenza, otterrai una serie di parole chiave più pertinenti che saranno il punto di partenza per una più ampia ricerca di parole chiave SEO.

Un punto di partenza probabilmente migliore potrebbe essere quello di esaminare la navigazione del tuo sito web e cercare i termini delle parole chiave nel catalogo:

catalogo

L’esempio sopra è un catalogo di un rivenditore di attrezzature per attività all’aperto e quasi tutti gli articoli in questo catalogo sono un’ottima idea per le parole chiave seed. Basta abbinare alcune parole insieme e hai abbigliamento da uomo, calzature da donna, giacche da snowboard – dozzine su dozzine di termini. E puoi ottenerne molti altri esplorando le sottocategorie, i filtri dei prodotti e le descrizioni delle aziende.

Passaggio 2: scegli gli strumenti SEO da utilizzare

Come faccio a fare ricerche di parole chiave gratuitamente, potresti chiederti. Esiste una vasta gamma di strumenti SEO sul mercato, sia gratuiti che a pagamento, semplici e sofisticati. Ma, per questo articolo, ci limiteremo a una manciata degli strumenti di ricerca per parole chiave più popolari e affidabili. Quattro di questi strumenti sono forniti dagli stessi motori di ricerca, ciascuno con un focus leggermente diverso, e il quinto è in realtà una raccolta di strumenti che unisce non uno, ma nove diversi metodi di ricerca per parole chiave.

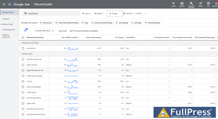
Google Keyword Planner è probabilmente il primo posto dove fare ricerche per parole chiave. Il modo in cui funziona Keyword Planner è che aggiungi alcune delle tue parole chiave seed e genera un enorme elenco di parole e frasi simili. Puoi valutare i tuoi dati utilizzando metriche come il volume di ricerca, la concorrenza e gli intervalli di offerta e puoi pulire i tuoi dati rimuovendo risultati per adulti, marchi o parole chiave a corrispondenza inversa. Alla fine, è probabile che ti rimanga un elenco ristretto di parole chiave molto simili alle tue parole chiave iniziali, ma è comunque un buon punto di partenza.

chiave ricerca

Una cosa da tenere a mente è che Google Ads è finalizzato alle previsioni pubblicitarie, quindi sono possibili solo giudizi relativi. Ad esempio, se la parola chiave A ha 3500 query al mese e la parola chiave B ha 1500 query al mese, non possiamo essere sicuri dell’esattezza di questi numeri, ma possiamo presumere che la prima parola chiave probabilmente porterà più traffico della seconda uno. Google Ads mostra il numero totale di previsioni di Google per quella parola chiave sul Web, mentre Search Console mostra solo le query che hanno restituito le tue pagine nei risultati di ricerca di Google.

Sebbene Google Ads sia un potente strumento di ricerca per parole chiave creato da Google con statistiche di ricerca direttamente dalla fonte, fornisce statistiche molto semplici: avresti sicuramente bisogno di integrarlo con altri strumenti SEO se vuoi che la tua ricerca sia completa.

Console di ricerca di Google

A differenza di Keyword Planner, Google Search Console viene utilizzato per cercare quelle parole chiave per le quali sei già classificato. Il punto è scoprire le parole chiave che sono sul punto di raggiungere le prime posizioni nelle SERP e dare loro un piccolo impulso. Se ci pensi, quelle parole chiave sono in realtà un’opportunità di posizionamento migliore rispetto a quelle nuove: sei già a metà strada.

google search console

Vai a Rendimento della ricerca > Risultati della ricerca e seleziona Impressioni. Search Console mostra la posizione media di ciascuna delle parole chiave classificate e il numero di impressioni e clic che ottieni da esse. Puoi vedere cosa sta cercando il tuo pubblico per pagine, paesi e dispositivi. Lo strumento consente di filtrare fino a 1000 parole chiave, ma ha senso concentrare maggiormente i tuoi sforzi su quelle frasi che possono potenzialmente posizionarsi più in alto: controlla le prime 20 posizioni.

Google Trend

Richiede un po’ di ricerca nell’ambiente competitivo per stimare cosa considerare una quantità sufficiente di traffico. Ad esempio, in un’area vasta come i servizi turistici, le parole chiave possono avere 10.000-100.000 ricerche al mese, mentre in alcune nicchie specifiche del settore come le attrezzature per il paracadutismo, i volumi di ricerca sono di gran lunga inferiori.

Google Trends fornisce una panoramica del rendimento di un argomento in un periodo di tempo selezionato e consente quindi di vedere quali query sono stagionali. Puoi controllare cosa è di tendenza ora, i punteggi di interesse per località e per diversi canali di ricerca web; puoi ispezionare e confrontare i termini e analizzare quali argomenti e query correlati hanno formato una determinata tendenza.

google trends

Webmaster di Bing

Oltre a Google, altri motori di ricerca non sono da trascurare. Secondo Global Statcount, Bing e Yahoo occupano il 10% del mercato dei motori di ricerca negli Stati Uniti. Quindi, presta attenzione a Bing Webmaster, che ha le sue forti funzionalità per l’analisi dei volumi di ricerca.

Bing+Webmaster+keyword+research

Bing fornisce una panoramica delle prestazioni di ricerca simile a quella di Google. Ad esempio, puoi verificare il rendimento delle parole chiave sulle SERP in un periodo di tempo o quando la posizione media sulla rispettiva pagina sta cambiando. Proprio come Google Ads, mostra le tendenze del volume di ricerca per un periodo di tempo e suggerisce idee mostrando parole chiave di ricerca associate simili alle tue parole chiave seed. Tieni presente che Keyword Planner mostra la ricerca a pagamento, mentre Bing mostra la ricerca organica.

Rank Tracker

Rank Tracker è davvero uno strumento bestiale per le parole chiave. Nove diversi metodi di ricerca per parole chiave SEO, oltre venti strumenti di ricerca per parole chiave, numerose metriche, opzioni di ordinamento e filtro e tracciamento della posizione, tutto in un unico posto. E ha entrambe le integrazioni di Google Search Console e Keyword Planner.

find ranking keywords Rank+Tracker

A seconda del metodo di ricerca per parole chiave, puoi utilizzare parole chiave iniziali o siti Web della concorrenza per generare nuove idee per le parole chiave. Ogni voce ricercata è accompagnata da una serie di metriche SEO: volume di ricerca, concorrenza, difficoltà e informazioni CPC, tra gli altri. L’area di lavoro è personalizzabile, sei libero di aggiungere e rimuovere i criteri per tua comodità.

Passaggio 3: genera il tuo elenco di parole chiave

Questo passaggio richiede Rank Tracker

Divario di parole chiave

Keyword Gap è un metodo fantastico per verificare in quali aree i tuoi concorrenti stanno superando il tuo sito web. Basta aggiungere il dominio del concorrente (o più domini), scegliere il parametro in base al quale desideri effettuare il confronto e vedrai quali delle parole chiave dei tuoi concorrenti hanno il rendimento migliore.

keyword+gap+tool

Ricerca sulla concorrenza

Se il tuo sito web è abbastanza nuovo, c’è il modulo Ricerca sulla concorrenza in cui puoi cercare argomenti pertinenti e parole chiave correlate per dominio e per argomento. Individua quanto ti stai intersecando con altri concorrenti e trova le loro parole chiave ad alto volume: puoi sicuramente integrarle anche nei tuoi contenuti.

competitor+research

Query Auto suggerimento

Prova lo strumento di completamento automatico basato sulle previsioni di ricerca di Google, Amazon, YouTube, ecc. Utilizza le parole chiave seed per generare suggerimenti per le parole chiave rispetto a come le persone tendono a formulare le loro query. Insieme al metodo di ricerca correlata, cerca di entrare nel modo di pensare degli altri.

automatic+suggestions

Questo metodo di ricerca per parole chiave estrae le domande correlate dallo snippet di Google corrispondente. Il tutto con le domande comuni è che sono fortemente associate alla ricerca vocale. Le parole chiave generate in questo modo sono solitamente parole chiave a coda molto lunga, che hanno uno stile colloquiale; possono essere ottimi per creare pagine e guide di domande e risposte e per ottimizzare le tue pagine per la ricerca vocale.

TF-IDF

TF-IDF è un metodo statistico che valuta l’importanza di una determinata parola per un documento. L’importanza aumenta proporzionalmente al numero di volte in cui la parola viene citata. Lo strumento analizza 10 dei tuoi principali concorrenti e raccoglie le parole chiave che hanno in comune. Questa funzione ti aiuterà a scoprire il contesto appropriato e a ottimizzare la tua pagina con sinonimi e termini correlati.

Combinazioni di parole

La funzione Combinazioni di parole è fondamentalmente un randomizzatore di parole chiave. Inserisci un paio di parole e le mescolerà e le abbinerà fino a quando ogni possibile combinazione non sarà esaurita. Il punto è che potresti non formare query esattamente come fanno gli altri utenti, quindi in questo modo potresti scoprire un paio di varianti di parole chiave che hanno migliori possibilità di posizionamento.

Passaggio 4: filtra i tuoi dati

Questo passaggio richiede Rank Tracker

Al termine della ricerca, probabilmente avrai migliaia di potenziali parole chiave nella tua sandbox: è lì che vengono salvate automaticamente tutte le parole chiave ricercate. Non tutte sono una buona corrispondenza per il tuo sito web, quindi il nostro prossimo obiettivo è perfezionare l’elenco di parole chiave non elaborate e ridurre la quantità di lavoro manuale nelle fasi successive.keyword+sandboxkeyword+sandbox

Definire i parametri di filtraggio

Esistono molti modi diversi per ridurre il tuo elenco di parole chiave a dimensioni gestibili e la scelta dipende in gran parte dalle tue preferenze. Di seguito sono riportati alcuni dei parametri più comuni utilizzati per filtrare gli elenchi di parole chiave.

Lunghezza della parola chiave

Più breve è la parola chiave, più ampio è il termine e più traffico porterà, tuttavia, meno conversioni otterrai. Allo stesso modo, più lunga è la tua parola chiave, minore sarà il traffico che porterà e maggiore sarà il tasso di conversione. Secondo il nostro ultimo studio sulle parole chiave a coda lunga, oltre l’80% di tutte le query di ricerca è composto da 1-4 parole. Un tipico consiglio SEO per un sito Web iniziale sarebbe: utilizzare parole chiave a coda lunga (3+) per salire di livello e poi, mentre si cresce in un sito Web più forte, seguire sia le parole chiave a coda corta che quelle a coda lunga.

Volume di ricerca

Questa è la domanda della parola chiave sui motori di ricerca. Le parole chiave con un volume di ricerca molto basso non portano alcun traffico notevole e puoi tranquillamente rimuoverle dalla tua ricerca. È probabile che le parole chiave con volumi di ricerca elevati portino più traffico, ma è probabile che la concorrenza sia più intensa.

Difficoltà delle parole chiave

Questa metrica mostra quanto sono forti le pagine di alto livello per una determinata parola chiave, e quindi quanto sarà difficile per te batterle. Rank Tracker calcola il punteggio di difficoltà per ogni pagina classificata tra le prime 10 per la parola chiave. Quindi, viene calcolato il punteggio medio di difficoltà per i 10 concorrenti, che rappresenta la difficoltà complessiva della parola chiave. Maggiore è il valore, maggiore sarà lo sforzo che dovrai fare per classificare la parola chiave.

Parole irrilevanti

Un altro modo per sbarazzarsi di parole chiave indesiderate è applicare filtri per parole irrilevanti. Puoi escludere località non pertinenti, marchi non pertinenti o qualsiasi altra parola che ritieni indicativa di parole chiave di bassa qualità. A proposito, lo strumento ha un’opzione per applicare il filtro negativo prima di avviare la ricerca per parole chiave: funziona quando conosci già i termini che desideri escludere.

Applicare filtri

Ora che conosci alcuni dei parametri di filtraggio più comuni, esercitati ad applicarli in Rank Tracker:

1. Nel modulo Ricerca per parole chiave di Rank Tracker , fai clic sull’icona a imbuto nell’angolo in alto a destra dell’area di lavoro. Apparirà una finestra modale con opzioni di filtro.

2. Fare clic su Aggiungi filtro e selezionare N. di ricerche > più di > ad es. 100 (ricerche al mese per frase chiave).

3. Fare clic su E per aggiungere il filtro successivo e selezionare Difficoltà parola chiave > minore di > 40 (sentirsi liberi di aumentare o diminuire per siti Web più forti o più deboli).

4. Fai clic su Aggiungi filtro e seleziona Lunghezza > più di 3 (due o meno sono considerati inutili, ma sentiti libero di selezionare parole chiave più lunghe). Aggiungerei questa condizione di filtro con l’operatore OR, poiché le parole chiave a coda lunga di solito hanno volumi di ricerca inferiori.

5. Aggiungi un numero qualsiasi di filtri escludendo quelle parole che consideri irrilevanti.

filter+your+keywords

6. Quindi fare clic su OK. Il tuo spazio di lavoro verrà aggiornato e mostrerà solo quelle frasi di parole chiave lunghe più di tre parole, con un volume di ricerca superiore a 100 ricerche, difficoltà inferiore a 40 e prive di parole non pertinenti.

7. Premi Ctrl + A per selezionare tutte le parole chiave nella visualizzazione filtrata. Fai clic con il pulsante destro del mouse sulla selezione e premi Aggiungi tag ai record selezionati ed etichettali con un tag significativo (come “Volume di ricerca elevato”).

11+add+tags+for+filtering+your+keywords

Ormai siamo riusciti a individuare parole chiave importanti che potrebbero portarci traffico e ci sono voluti solo pochi minuti. Puoi applicare altri filtri per codificare o rimuovere rapidamente le parole chiave che corrispondono a criteri specifici. Una volta pronto, seleziona le parole chiave che diventeranno il nucleo semantico del tuo sito Web e fai clic sul pulsante Sposta nel modulo Parole chiave target nel riquadro delle opzioni in alto.

Passaggio 5: dai la priorità alle tue parole chiave

Questo passaggio richiede Rank Tracker

La segmentazione è un buon modo per trasformare il caos in ordine. Segmentiamo e diamo priorità alla tua selezione finale di parole chiave in modo che siano un po’ più facili da gestire e implementare nella tua strategia SEO. I criteri universali per la segmentazione SEO sono la semantica, l’intenzione del ricercatore, il volume di ricerca e la concorrenza.

Segmentazione semantica

Rank Tracker ha creato automaticamente gruppi semantici o bucket di argomenti per i tuoi termini target. Puoi rinominare i tuoi gruppi di parole chiave manualmente, crearne di nuovi, unire, raggruppare e assegnare al tracciamento del ranking per essere visualizzato nelle parole chiave di destinazione . Proprio di recente, SEO PowerSuite ha  aggiornato lo strumento di raggruppamento delle parole chiave di Rank Tracker per offrire maggiore flessibilità alla gestione dei gruppi di parole chiave. Una novità è una funzionalità di trascinamento della selezione che consente di spostare rapidamente le parole chiave tra i gruppi.

12+keyword+regrouping

Nell’esempio sopra, Rank Tracker inserisce tutte le parole chiave relative a “contenuti seo” in un bucket di argomenti. In alto, possiamo vedere il numero aggregato di ricerche, il livello di concorrenza e le visite previste per l’intero gruppo di parole chiave. Ad esempio, se aggiungiamo una pagina sulla pianificazione dei contenuti SEO e si posiziona nella prima posizione, potremmo ricevere altre 214 visite al mese. E se abbiamo già una pagina dedicata alla pianificazione dei contenuti SEO, possiamo assegnare l’intero gruppo a questa pagina. Questa segmentazione semantica iniziale è un vero risparmio di tempo.

Segmentazione per intento

L’idea di un sito Web efficiente è che sia visibile sul Web, si rivolga al pubblico desiderato e soddisfi l’intento generale degli utenti. Si possono distinguere tre tipi principali di intenti di ricerca:

  • Informazione
  • Indagine
  • Transazione

Ad esempio, un ricercatore desidera trovare una “giacca a vento”, la “migliore giacca a vento impermeabile” e una “giacca a vento per bambini da acquistare online”. Tutte queste frasi sono riconducibili al comune concetto di ‘giacca a vento’, ma sono ovviamente caratterizzate da intenti diversi. È improbabile che tali parole chiave si adattino bene alla stessa pagina.

Inoltre, molte guide distinguono tra query di navigazione (quando un utente deve navigare verso una pagina specifica) e query di marca (quando la frase di ricerca include un nome di marca) quando si tratta dell’intenzione dell’utente.

Esiste un modo per distinguere tra query informative, investigative e transazionali in termini di vocabolario. Le persone costruiscono query utilizzando modelli in qualche modo fissi per ogni tipo. Tutto quello che dobbiamo fare è distinguere questi modelli nei tuoi dati.

La tabella seguente riassume gli indicatori lessicali tipici di ciascun tipo di query. Tieni presente che è meglio determinare tali indicatori per la tua nicchia in base al caso perché in ogni settore esistono espressioni gergali ed espressioni specifiche.

Informativo Investigativo Transazionale
i modi migliori per cui
ho bisogno di
dove per
cosa sono
i modi per
come come
come come
fare
come fare
come fare
come
come … con [nome prodotto]
come costruire
come sbarazzarsi di
come fare
guida
tutorial
cosa fare
confronta
confronta con
confronto
migliore
migliore alternativa
alternative per bambini per coppie per ragazze per ragazzi per bambini per uomini per neofiti per anziani per studenti per donne rivedere recensioni
acquista
acquista online
in vendita
dove posso acquistare
dove acquistare
dove acquistare per
coupon
codice coupon
sconto
per a buon mercato
in stock
in vendita
overstock
usato
promo
codice promozionale
recensione
speciale
con carta di credito
con paypal a buon mercato liquidazione più
economica

Ora raffineremo il nostro elenco di parole chiave nel sottomodulo Mappa delle parole chiave di Rank Tracker.

1. Fai clic sull’icona dell’imbuto nell’angolo in alto a destra. Apparirà la finestra di dialogo del filtro avanzato.

2. Aggiungere una condizione di filtro che contenga o corrisponda a un determinato limite.

3. Aggiungi i seguenti filtri utilizzando le funzioni AND/OR per tutti i tuoi “indicatori” transazionali (usa la tabella sopra come riferimento):

14+prioritize+keywords+by+intent

4. Rank Tracker restituirà l’elenco di frasi contenenti una qualsiasi delle parole che hai fornito. Premi Ctrl + A per selezionare tutte le parole chiave e fai clic con il pulsante destro del mouse sulla selezione.

5. Contrassegna questi termini con un titolo significativo come “Transazione”. Per rendere le cose ancora più semplici e veloci, puoi contrassegnare con un colore il tipo di intento della parola chiave scegliendo Imposta indicatore colore nel menu contestuale.

Torna al passaggio 1 per filtrare e contrassegnare le parole chiave investigative e informative in modo simile.

Il processo è universale letteralmente per qualsiasi nicchia, ma i criteri in base ai quali potresti voler segmentare le tue parole chiave sono numerosi. Altri cluster di frasi di parole chiave comuni possono includere:

  • Parole chiave con brand e senza brand
  • ‘Frutto a bassa pendenza’ (o ‘vittorie veloci’)
  • I migliori convertitori
  • Parole chiave suddivise per località geografiche

Qui puoi leggere la nostra guida approfondita al clustering di argomenti e quali errori evitare nella mappatura delle parole chiave SEO alle pagine di destinazione.

Passaggio 6. Crea una mappa delle parole chiave

Questo passaggio richiede Rank Tracker

La mappatura delle parole chiave è un processo in cui assegni le frasi ricercate a pagine specifiche del tuo sito. A cosa serve una mappa delle parole chiave? Questo non è solo un processo di pianificazione.

Hai sentito parlare di cannibalizzazione delle parole chiave? Per farla breve, se più pagine del tuo sito web sono rilevanti per la stessa query di ricerca, queste pagine competeranno tra loro nelle SERP per il posizionamento. Di conseguenza, le possibilità che queste pagine raggiungano le prime pagine di ricerca diminuiscono.

Da un lato, una mappa delle parole chiave ti aiuta a evitare la cannibalizzazione e assicura che le parole chiave vengano utilizzate in modo coerente e che tutte le tue pagine si posizionino per le parole chiave giuste. D’altra parte, la mappatura facilita anche il rilevamento di problemi specifici della pagina.

Per costruire una mappa delle parole chiave, la difficoltà di una parola chiave è estremamente importante in quanto determina in gran parte la probabilità che ciascuna delle tue pagine si posizioni bene nelle SERP. Il trucco è utilizzare l’indicatore in combinazione con l’autorità SEO della pagina in modo da poter scegliere come target termini più “difficili” con pagine più autorevoli.

I punteggi inferiori a 33 hanno maggiori probabilità di ottenere risultati migliori per la ricerca. Quelli che variano da 34 a 66 sono un po’ complicati ma meritano comunque di essere nella lista. Quelli che hanno più di 66 anni non sono sicuramente i nostri fratelli e vanno nella spazzatura senza rimpianti.

Nel modulo Mappa delle parole chiave, scegli una parola chiave e passa alla scheda della difficoltà. Fai clic sul pulsante Aggiorna e vedrai la pagina del tuo sito web che si posiziona per la parola chiave data in un determinato motore di ricerca e sotto l’elenco dei tuoi primi 10 concorrenti .

Vediamo ora un esempio di come assegnare parole chiave alle pagine di destinazione nel progetto e creare una mappa delle parole chiave per un sito web.

1. Nel sottomodulo Mappa delle parole chiave , seleziona le parole chiave o i gruppi di argomenti che sceglierai come target con una singola pagina di destinazione.

2. Fare clic con il pulsante destro del mouse sulla selezione. Nel menu di scelta rapida, premi Mappa su pagina di destinazione.

15+map+keywords+to+landing+pages

3. Nella finestra modale che ci viene visualizzata, digita l’URL della pagina di destinazione. In caso di dubbio, scegli la pagina con più traffico e autorevolezza.

16+how+to+choose+the+right+landing+page

4. Ripeti i 3 passaggi precedenti per ciascuna delle tue pagine di destinazione.

5. Al termine, fai clic su Pagine di destinazione nella parte superiore dell’elenco dei gruppi di argomenti. Qui troverai la tua mappa delle parole chiave: l’elenco delle pagine di destinazione e i termini che sceglierai come target per ciascuna pagina.

17+keyword+map

Le parole chiave che hai contrassegnato come transazionali si adatteranno alle pagine in cui i tuoi potenziali clienti possono compiere azioni preziose (acquistare, iscriversi e così via). E, sicuramente, assegna solo parole chiave a pagine web che sono semanticamente rilevanti.

Ricerca parole chiave per posizionarti e crescere

La ricerca per parole chiave è un viaggio affascinante e deve diventare non solo parte dell’ottimizzazione dei motori di ricerca, ma anche una fonte di ispirazione per la tua attività. Con un elenco di parole chiave efficiente, ti classificherai sicuramente e mirerai al pubblico giusto, e questo significa che sei sulla buona strada per un sito Web affidabile e affidabile.

Fonte Link Assistant

Pubblicato in ,

Se vuoi rimanere aggiornato su Come fare ricerca per parole chiave: guida SEO iscriviti alla nostra newsletter settimanale

Informazioni su Anna Bruno 2347 Articoli
Anna Bruno è giornalista professionista con oltre venticinque anni di esperienza nel settore della comunicazione digitale, dell’innovazione e del giornalismo tech. Ha collaborato con quotidiani e magazine seguendo l’evoluzione di internet, dei media e delle tecnologie emergenti. Direttrice responsabile di FullPress.it e cofondatrice di FullPress Agency, è autrice dei libri Digital Travel e Digital Food (Flaccovio Editore), e lavora come consulente e docente nei settori del marketing digitale, del business online e della trasformazione digitale per PMI e professionisti.

Commenta per primo

Lascia un commento

L'indirizzo email non sarà pubblicato.


*